Ä¿½ñλÖà £ºÍøÕ¾Ê×Ò³ > ÐÂÎŶ¯Ì¬ > ÈËÉú¾ÍÊDz«ÓéÀÖÆ½Ì¨ÐÂÎÅ
ʱ¼ä£º2025-09-26 ×÷ÕߣºÊ×´´ÈË ÔĶÁ£º0
¿ËÈÕ£¬£¬£¬£¬£¬£¬£¬£¬ºþ±±ÈÕ±¨ÒÔ¡¶ÑôУº½õÆìµãÔÞË®ÎñÇé ¼¯³ÏµÍ³¸³ÄÜЧÀÍůÈËÐÄ¡·ÎªÌ⣬£¬£¬£¬£¬£¬£¬£¬±¨µÀÁËÑôÐÂÏØ³Ç·¢Ë®ÎñÓÐÏÞ¹«Ë¾½èÖúÖÇ»ÛË®Îñ¼¯³ÏµÍ³£¬£¬£¬£¬£¬£¬£¬£¬¿ìËÙÏìӦסÃñÓÃË®ÐèÇ󡢸ßЧ½â¾ö©ˮÎÊÌâµÄůÐݸÀý¡£¡£¡£¡£¡£¡£ÏÊΪÈËÖªµÄÊÇ£¬£¬£¬£¬£¬£¬£¬£¬ÕâÒ»»ñµÃסÃñÔÞÓþ¡¢±»Ã½ÌåÒ»¶¨µÄÖÇ»ÛË®Îñ¼¯³Æ½Ì¨£¬£¬£¬£¬£¬£¬£¬£¬Æä½¹µãÊÖÒռƻ®ÕýÔ´×ÔÈËÉú¾ÍÊDz«ÓéÀÖÆ½Ì¨ÖÇÄÜ¡ª¡ªÒÀ¸½ÔÚÎïÁªÍø¡¢´óÊý¾ÝÁìÓòµÄÉîÖ¿»ýµí£¬£¬£¬£¬£¬£¬£¬£¬ÈËÉú¾ÍÊDz«ÓéÀÖÆ½Ì¨ÖÇÄÜΪ¶¼»áË®ÎñÖÎÀíÉý¼¶ÌṩÁ˼áʵµÄÊÖÒÕÖ§³Ö£¬£¬£¬£¬£¬£¬£¬£¬È᰿Ƽ¼±ãÃñ¡±´ÓÀíÄîÂäµØÎª×¡Ãñ¿´µÃ¼û¡¢ÃþµÃ×ŵÄÎÂů¡£¡£¡£¡£¡£¡£

¾Ý±¨µÀ£º8ÔÂ26ÈÕ£¬£¬£¬£¬£¬£¬£¬£¬ÑôÐÂÏØ³Ç·¢Ë®ÎñÓªÏúЧÀÍÖÐÐÄͨ¹ý¼¯³Æ½Ì¨Ò»Ñùƽ³£¼à²âʱ£¬£¬£¬£¬£¬£¬£¬£¬ÃôÈñ·¢Ã÷Ð˹úÕò´óȪÉçÇøÖ°ÒµÖÐѧÖÜΧסÃñÃ÷ÕñÊü¼ÒÓÃË®Êý¾ÝÒì³££¬£¬£¬£¬£¬£¬£¬£¬ÏµÍ³µÚһʱ¼äÌáÐÑ¡°¿ÉÄܱ£´æÂ©Ë®ÇéÐΡ±¡£¡£¡£¡£¡£¡£µ±Íí6ʱ£¬£¬£¬£¬£¬£¬£¬£¬Æ¬ÇøÖÎÀíÔ±¶¡ÌÎ±ã´ø×Åϵͳ·´ÏìµÄ¾«×¼ÐÅÏ¢¸ÏÍùÏÖ³¡£¬£¬£¬£¬£¬£¬£¬£¬¾¼ì²éÆðÔ´ÅжÏΪ±íºó¹ÜµÀ©ˮ¡£¡£¡£¡£¡£¡£¿£¿£¿£¿£¿£Ë¼Á¿µ½Ã÷ÕñÊüÄêËêÒѸߣ¬£¬£¬£¬£¬£¬£¬£¬¶¡Ìβ»µ«ÄÍÐĽâ˵×Ô²éÒªÁ죬£¬£¬£¬£¬£¬£¬£¬»¹×Ô¶¯ÐÖúÅŲ飬£¬£¬£¬£¬£¬£¬£¬×îÖÕÔÚǽºóË®¹µ´¦Àֳɶ¨Î»Â©Ë®µã£¬£¬£¬£¬£¬£¬£¬£¬°ïÓû§×èÖ¹ÁË¡°Ë®°×°×Á÷×ß¡±µÄËðʧ£»£»£»£»£»£»£»9ÔÂ4ÈÕ£¬£¬£¬£¬£¬£¬£¬£¬¶¡ÌÎÓÖÐÖúÓû§Ë³ËìÌá½»ÖÊÁÏ£¬£¬£¬£¬£¬£¬£¬£¬Íê³Éõè¾¶Ë®¼Ûµ÷½âÊÖÐø¡£¡£¡£¡£¡£¡£Êº󣬣¬£¬£¬£¬£¬£¬£¬Ã÷ÕñÊüרÃÅËÍÉÏдÓС°Õæ³ÏЧÀÍÍòÍò¼Ò£¬£¬£¬£¬£¬£¬£¬£¬¶¡µã֮ˮºéÌζ÷¡±µÄ½õÆì£¬£¬£¬£¬£¬£¬£¬£¬Ö±ÑÔ¡°ÄãÃǵÄЧÀÍÕæÊÇÔ½À´Ô½ÖªÐÄÁË¡±

£¨ÐÂÎű¨µÀ½ØÍ¼£©
ÕâÒ»Á¬´®¸ßЧ¡¢Å¯ÐĵÄЧÀͱ³ºó£¬£¬£¬£¬£¬£¬£¬£¬ÕýÊÇÈËÉú¾ÍÊDz«ÓéÀÖÆ½Ì¨Ë®ÎñÖÇÄܼÆÁ¿ÔÆÆ½Ì¨ÔÚʩչ×÷Óᣡ£¡£¡£¡£¡£
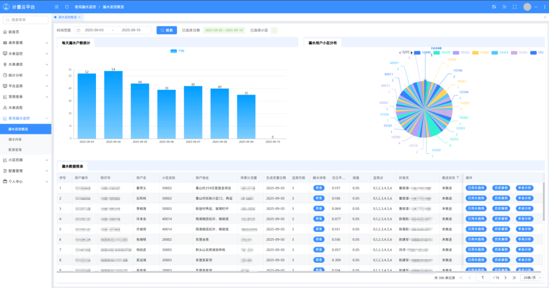
¹Å°å³±íģʽÏ£¬£¬£¬£¬£¬£¬£¬£¬ÓÃË®Òì³£ÍùÍùÒª±È¼°×¡Ãñ½É·Ñʱ²Å±»·¢Ã÷£¬£¬£¬£¬£¬£¬£¬£¬Â©ËðÎÊÌâ¿ÉÄÜÒÑÒ»Á¬ÊýÖÜÉõÖÁÊýÔ£¬£¬£¬£¬£¬£¬£¬£¬²»µ«Ôì³ÉË®×ÊÔ´ÆÌÕÅ£¬£¬£¬£¬£¬£¬£¬£¬Ò²¸ø×¡Ãñ´øÀ´ÌØÊ⾼ü縺¡£¡£¡£¡£¡£¡£ÈËÉú¾ÍÊDz«ÓéÀÖÆ½Ì¨ÖÇÄÜÉî¸ûÖÇ»ÛË®ÎñÁìÓò20ÓàÄ꣬£¬£¬£¬£¬£¬£¬£¬¾«×¼¶´²ìÐÐÒµÐèÇ󣬣¬£¬£¬£¬£¬£¬£¬×ÔÖ÷Ñз¢µÄÈËÉú¾ÍÊDz«ÓéÀÖÆ½Ì¨Ë®ÎñÖÇÄܼÆÁ¿ÔÆÆ½Ì¨£¬£¬£¬£¬£¬£¬£¬£¬´Ó»ù´¡ÉÏÍ»ÆÆÁ˹ŰåģʽµÄ¾ÖÏÞ£¬£¬£¬£¬£¬£¬£¬£¬Í¨¹ý¡°¸ß¾«¶ÈÖÇÄÜË®±í+ʵʱÊý¾Ý´«Êä+ÖÇÄÜÆÊÎöÔ¤¾¯¡±µÄÈ«Á´Â·Éè¼Æ£¬£¬£¬£¬£¬£¬£¬£¬ÊµÏÖÁËÓÃË®Êý¾ÝµÄ¶¯Ì¬¼à²â£¬£¬£¬£¬£¬£¬£¬£¬ÔÙ¾Êý¾ÝÆÊÎöÄ£×ÓÔËË㣬£¬£¬£¬£¬£¬£¬£¬Ò»µ©·¢Ã÷Á÷Á¿Í»Ôö¡¢Ò¹¼äÒì³£Á÷Ë®µÈÇéÐΣ¬£¬£¬£¬£¬£¬£¬£¬ÏµÍ³»áÔÚ3·ÖÖÓÄÚ×Ô¶¯´¥·¢Ô¤¾¯£¬£¬£¬£¬£¬£¬£¬£¬²¢±ê×¢Òì³£Óû§µÄλÖá¢Ò쳣ʱ¶Î¼°¿ÉÄܵÄÎÊÌâÀàÐÍ£¬£¬£¬£¬£¬£¬£¬£¬ÎªË®ÎñÖ°Ô±ÉÏÃÅÅŲéÌṩ¡°µ¼º½Ê½¡±Ö¸Òý¡£¡£¡£¡£¡£¡£


£¨Æ½Ì¨½ØÍ¼Õ¹Ê¾£©
´Ë´ÎµÇÉϺþ±±ÈÕ±¨µÄÖÇ»ÛË®Îñʵ¼ù°¸Àý£¬£¬£¬£¬£¬£¬£¬£¬ÕýÊÇÈËÉú¾ÍÊDz«ÓéÀÖÆ½Ì¨ÊÖÒռƻ®Â䵨ÊÕЧµÄÉú¶¯ÌåÏÖ£¬£¬£¬£¬£¬£¬£¬£¬Æ½Ì¨µÄÒì³£Ô¤¾¯¹¦Ð§£¬£¬£¬£¬£¬£¬£¬£¬ÈÃË®Îñ¹«Ë¾ÔÚ©ˮÎÊÌâ¸Õ·ºÆðʱµÃÒÔʵʱ½éÈ룬£¬£¬£¬£¬£¬£¬£¬½«¡°±»¶¯ÏìÓ¦¡±±äΪ¡°×Ô¶¯Ð§ÀÍ¡±£¬£¬£¬£¬£¬£¬£¬£¬¼ÈïÔÌÁËסÃñËðʧ£¬£¬£¬£¬£¬£¬£¬£¬Ò²ÌåÏÖÁËÖÇ»ÛË®ÎñµÄÃñÉúζȣ¬£¬£¬£¬£¬£¬£¬£¬¸üÊÇÈËÉú¾ÍÊDz«ÓéÀÖÆ½Ì¨Ê¼ÖÕ¼á³ÖµÄ¡°¿Æ¼¼ÎªÈËЧÀÍ¡±×ÚÖ¼µÄÉú¶¯Êµ¼ù¡£¡£¡£¡£¡£¡£
×÷ΪÖÇ»ÛË®ÎñÁìÓòµÄÏÈÐÐÕߣ¬£¬£¬£¬£¬£¬£¬£¬ÈËÉú¾ÍÊDz«ÓéÀÖÆ½Ì¨Ê¼ÖÕÒÔ¡°ÁìÒýÖÇ»ÛË®ÎñÐÂÆ«Ïò¡±ÎªÊ¹Ãü£¬£¬£¬£¬£¬£¬£¬£¬Ò»Ö±ÍÆÏÂÊÖÒÕÁ¢ÒìÓëÐÐÒµÓ¦ÓÃÉî¶ÈÈںϡ£¡£¡£¡£¡£¡£×èÖ¹ÏÖÔÚ£¬£¬£¬£¬£¬£¬£¬£¬ÈËÉú¾ÍÊDz«ÓéÀÖÆ½Ì¨ÖÇ»ÛË®Îñ¼¯³Æ½Ì¨ÒÑÔÚÌìÏÂ20¶à¸öÊ¡·Ý¡¢100¶à¸ö¶¼»áÂ䵨ӦÓ㬣¬£¬£¬£¬£¬£¬£¬Ð§ÀÍÓû§³¬1100Íò»§¡£¡£¡£¡£¡£¡£

ÕýÈçÑôÐÂסÃñÃ÷ÕñÊüÓýõÆìת´ïµÄÈϿɣ¬£¬£¬£¬£¬£¬£¬£¬ÖÇ»ÛË®ÎñµÄ¼ÛÖµ²»µ«ÔÚÓÚÊÖÒÕµÄÏȽø£¬£¬£¬£¬£¬£¬£¬£¬¸üÔÚÓÚ¶ÔÿһλÓû§ÐèÇóµÄרÐÄ»ØÓ¦¡£¡£¡£¡£¡£¡£ÈËÉú¾ÍÊDz«ÓéÀÖÆ½Ì¨½«¼ÌÐøÒԿƼ¼Îª±Ê£¬£¬£¬£¬£¬£¬£¬£¬ÒÔÃñÉúΪ£¬£¬£¬£¬£¬£¬£¬ÌÜд¸ü¶à¡°¿Æ¼¼¸³ÄÜË®Îñ£¬£¬£¬£¬£¬£¬£¬£¬Ð§ÀÍÎÂůÈËÐÄ¡±µÄ¹ÊÊ£¬£¬£¬£¬£¬£¬£¬£¬Îª½¨Éè½ÚË®ÐÍÉç»á¡¢ÊØ»¤¶¼»á¡°Ë®Âö¡±Ð¢Ë³¸ü¶à¡°ÈËÉú¾ÍÊDz«ÓéÀÖÆ½Ì¨ÊµÁ¦¡±¡£¡£¡£¡£¡£¡£